Sending Email & Text Alerts using Grafana
These instructions show how to send email and text alerts using Grafana and IoT Ensemble data stored in SQL Server.
Step 1: SQL Server
The first step is to call the IoT Ensemble warm or cold query and load your device data into Microsoft SQL Server. This doc explains how to use a Logic App to load the data into SQL Server. If you need help loading your IoT Ensemble data into SQL Server please email support@fathym.com and we'll point you in the right direction.
This screenshot shows some sample IoT Ensemble data loaded in SQL Server.

Configure SQL Server Firewall Rules
You need to create firewall rules for the Grafana ip addresses so they have permission to connect to the SQL Server database. The screenshot below shows firewall rules configured for specific ip addresses, as well as a couple of ip ranges.

Step 2: Configure the Grafana Data Source
From the Grafana Home, click on Configuration > Data Sources

Click the 'Add data source' button and search for 'sql'. Select the 'Microsoft SQL Server' plugin.

Fill in the form with your SQL Server information. Click the 'Save & Test' button to verify the connection is successful. It should say 'Database Connection OK' like the screenshot below.

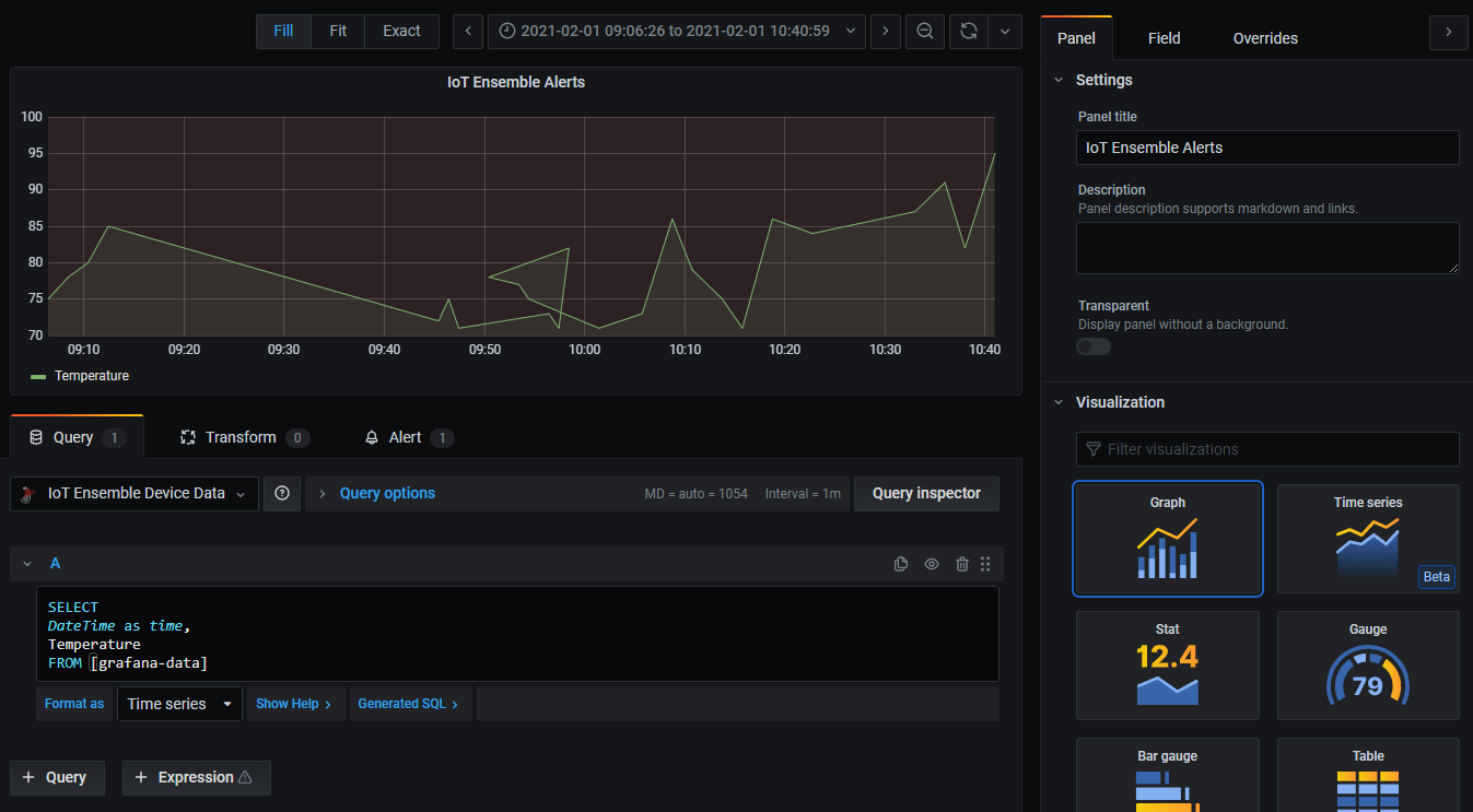
Step 3: Create a Grafana Dashboard
Create a new dashboard and add a Graph panel. For the data source, select the one you added above.

In the screenshot above, notice that we're using the following query:
SELECT
DateTime as time,
Temperature
FROM [grafana-data]
Modify the query to fit the properties of your IoT Ensemble data.
Step 4: Configure the Grafana Alert
In this example, the alert is checking if the average Temperature is above 70. Visit the Grafana Docs to read more about how to setup and configure alerts in Grafana.

Only Graph panels support alerts in Grafana. You cannot setup alerts on Stats, Gauges, Bar Guages, Tables, etc.
Step 5: Email Alert
I received the following email alert from Grafana when the average Temperature was above 70.

Step 6: Email to Text (SMS)
Texting via email is easy. Type in the recipient's mobile number in front of the "@" sign based on the SMS Gateway. For example, if your recipient’s mobile number is 1-123-456-7891 and their carrier is AT&T, you would type in the following address in the "send to" box: 11234567891@txtatt.net. Almost every single carrier has its own address for this specific purpose, here is a list of all the major carriers’ email to SMS gateways:
- T-Mobile – number@tmomail.net
- Virgin Mobile – number@vmobl.com
- AT&T – number@txt.att.net
- Sprint – number@messaging.sprintpcs.com
- Verizon – number@vtext.com
- Tracfone – number@mmst5.tracfone.com
- Ting – number@message.ting.com
- Boost Mobile – number@myboostmobile.com
- U.S. Cellular – number@email.uscc.net
- Metro PCS – number@mymetropcs.com